Xnurta recently introduced the Share of Voice (SOV) Insights feature, a powerful tool designed to provide brands with a clear picture of their market share and competitive landscape. By analyzing your brand’s visibility on Amazon search results, this new feature allows you to make data-driven decisions that refine your ad strategies and help your brand stand out in a sea of competitors.

What is SOV, and why does it matter?
SOV (Share of Voice) shows the percentage of visibility your brand or product has in specific Amazon search positions for targeted keywords. For example, if your product appears in two out of the four Sponsored Product ad slots at the top of an Amazon search page, your SOV for that spot is 50%.
SOV is vital because it reflects how your brand compares to competitors in key search results. By analyzing SOV, you can identify differences in spending, bidding strategies, and ad placements. This insight helps you make timely adjustments, maintain competitiveness, and reinforce your brand’s presence in the market.
How SOV insights can help
Understand your market share and track competitor activity
With SOV Insights, advertisers can monitor their brand’s market share and track performance trends across various ad placements. You’ll be able to see how your brand ranks in specific search results and compare that data with competitors’ SOV to identify where you stand in the market. This feature also lets you pinpoint your closest competitors and observe how their SOV changes over time, offering valuable insights into their advertising strategies.
By combining this information, you can make data-driven adjustments to your ad strategies, reallocate resources effectively, and continuously monitor shifts in SOV. This allows you to not only measure the effectiveness of your campaigns but also respond quickly to competitor activity, ensuring you maintain a competitive edge in the market.
The power of SOV insights
- Competitive analysis: SOV helps you see how your brand performs on Amazon compared to competitors. By tracking keyword search traffic, you can identify which brands dominate high-traffic keywords and analyze market share distribution. This visibility helps you make more informed decisions and stay ahead of competitors.
- Brand strategy and positioning: For new brands, SOV Insights offer a clear view of the market landscape, revealing opportunities for growth. Established brands can assess their market strength and analyze industry trends to enhance brand influence and refine their strategies.
- Visualizing traffic data: SOV Insights present your brand’s traffic data in easy-to-read charts, showing how your market share shifts over time. This helps with keyword optimization and evaluating ad performance.
- Data-driven decision making: With SOV Insights, you have access to rich data that enables precise marketing decisions based on real-time market dynamics. This ensures your ad campaigns are efficient and targeted, maximizing ROI.
Brand SOV insights
One of the key features of Xnurta’s SOV Insights is brand-level analysis. Traditionally, analyzing market share or competitor data required manual searches—an approach that is time-consuming and lacks comprehensive insights.
Now, with Xnurta SOV Insights, you can generate a detailed SOV report simply by selecting your store and time range in the Xnurta dashboard. If you manage multiple stores, the SOV data will be aggregated and displayed in clear, visual charts.
The monitored range includes data from the top three pages of Amazon search results, covering organic rankings, Sponsored Product, Sponsored Brand, and Sponsored Brand Video placements.

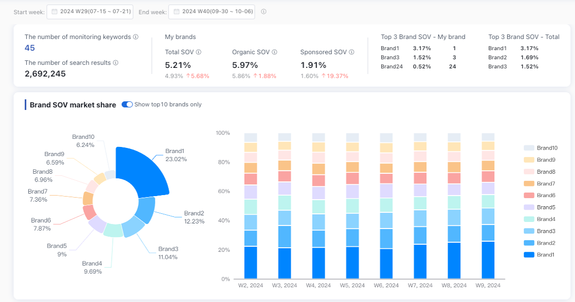
Top 10 brand SOV share
You can quickly visualize the top 10 brands and their share of voice, tracking weekly changes in their market share. If you want a broader view, turn off the "Show Top 10 Only" option to compare the top brands with the rest of the market. This helps you understand where your brand fits in and refine your strategy to stay competitive.

Brand SOV rankings
If your brand isn’t in the top 10 or if you manage multiple brands, the ranking feature helps you zero in on your closest competitors. The chart ranks brands based on search result visibility, highlighting your brand’s position. You can scroll through rankings for up to 100 brands at a time, and the system supports data for up to 500 brands, giving you a full market view.

Brand SOV list details
The detailed SOV list allows you to view all brands and their SOV performance in different ad placements. You can also track each brand’s SOV trends over time by clicking on the brand name. Irrelevant brands can be excluded from future reports, allowing you to concentrate on the competitors that matter most.

Product SOV insights
Xnurta’s SOV Insights also offer product-level insights. You can easily track the market share of a specific ASIN or a competitor’s ASIN by checking the product SOV page.
Here, you’ll find detailed information on the top 10 products, your closest competitors, and a complete product SOV list. These insights help you fine-tune your ad strategy and better understand how your products and competitors perform in the market.



Pro tips for using SOV insights
- Supported marketplaces: USA, Canada, UK, Germany, France, Spain, Japan, Australia.
- Data updates: SOV reports are refreshed weekly, reflecting data up to the previous week. Any added keywords or exclusions will take effect in the upcoming week’s report.
Setting up your keyword monitoring range
Xnurta automatically generates a keyword monitoring range for each store based on the past 60 days of search data and the latest Amazon Brand Analytics report. Advertisers can view the keyword list for each store, stay updated on market trends, and optimize their keyword strategies.

You also have the flexibility to manually add or exclude keywords. To always monitor a specific keyword, simply add it manually. To stop tracking a keyword, exclude it, and Xnurta will remove it from the automatic monitoring range.
You can even bulk-add keywords across multiple stores, with each store supporting up to 50 manually added keywords. This makes it easy to manage keyword monitoring for multiple stores.
Exclusion settings
In the exclusion settings, you can view and add keywords, brands, or ASINs to your exclusion list. Xnurta ensures excluded items won’t appear in your future reports, helping you focus on relevant data.

Conclusion
Xnurta’s SOV Insights helps you take a closer look at how your brand is performing on Amazon. With its ability to track your market share and give you a clear view of competitor activity, it’s a tool that makes a significant difference in how you plan and execute your ad strategies.
Whether you’re focused on improving keyword performance or keeping tabs on your competition, SOV Insights gives you the information you need to make smarter decisions.
If you're ready to get more out of your Amazon strategy, request a demo to learn more!






