Launching a new product on Amazon is tough, especially when you lack sales history or customer reviews to shape your approach. For a successful launch, targeting the right audience is crucial. You need to reach shoppers most likely to purchase your new product, driving sales and getting the flywheel going. You might wonder, how do you gain these key insights for a new product? Amazon Marketing Cloud (AMC) is the answer. AMC lets you create models to identify and target the ideal audience. The hitch? You need expertise in writing SQL queries and the patience to handle frequent query failures. However, Xnurta offers a no-code solution that simplifies AMC, eliminating the need for SQL skills and providing a series of pre-built models to help launch new products.
Using Xnurta’s AMC Hub solution
Xnurta AMC Hub offers advanced tools that simplify launching new products, making it easier to get your new product off the ground while also helping to cut costs. Starting with user-friendliness in mind, Xnurta AMC HUB features pre-built, drag-and-drop models. This intuitive interface allows you to quickly deepen your understanding of your audience and easily enhance your product launch strategy using data-driven insights. Additionally, the tool's no-code audience creation feature is particularly groundbreaking as it empowers users to define and refine their target audiences without the need for complex SQL queries. This innovative approach not only saves time but also reduces the likelihood of errors that can occur in manual coding. Below we’ll share a bit more about the models we find most effective for new product launches and then take you through an example.
Determine ad budget using Path-to-Conversion analysis
The Path to Conversion model offers a detailed analysis of the customer journey, from initial ad exposure to purchase, showcasing the value of a multi-touch advertising strategy, especially for emerging brands and products. It not only tracks interactions but also reveals how different Amazon ads collectively influence this journey, improving ad effectiveness. This comprehensive insight enables advertisers to allocate budgets more effectively across various ad types like Sponsored Ads and Amazon DSP, and set achievable targets for their Amazon advertising campaigns, enhancing spending efficiency and the likelihood of reaching goals for new products.
Using Audience Label for precision targeting
One of the key challenges in launching a new product is reaching the right target audience at the right time and place. The Audience Label feature in AMC Hub is a powerful tool for evaluating the performance of different audiences in your DSP (Demand Side Platform) campaigns. It provides a detailed analysis of key metrics such as the number of purchasers, Detail Page Views (DPV), Detail Page View Rate (DPVR), and the efficiency of purchase conversions. This analysis allows you to fine-tune each audience label combination for maximum effectiveness.
By leveraging labels, you can engage a broader and more valuable audience for your new products. This is key to identifying your target audience's specific traits, allowing for precise targeting during product launches. This focused strategy not only boosts sales but also cuts down on excess marketing costs, enhancing your overall Return on Investment (ROI).
Better ad retargeting with Time-to-Conversion model
The Time to Conversion model provides insights into shopper behavior from their first ad encounter to the final purchase, providing the time taken for this journey. This insight is key for smarter media planning and budget adjustments. By identifying the different conversion times for new-to-brand, new-to-category, and loyal brand shoppers, advertisers better understand shoppers’ consideration period on similar ASINs and then tailor the retargeting lookback window on media strategies, optimizing performance and driving better results for new products.
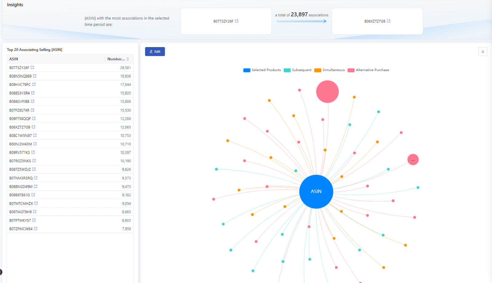
Cross-Product Association for bundled promotions
Brand shoppers who already know and like your brand are typically the easiest to convert into repeat customers. It's important to identify which products in your store have the potential to drive these repeat purchases. Xnurta AMC Hub offers a Cross Product Association model that allows you to categorize your ASINs by various factors such as price range and category, and then identify which products are typically purchased together or subsequently, or event identify products that are viewed, but then lead to the purchase of different product. These ‘gateway’ products can be used in creating new custom audiences. This detailed approach provides insights into the most effective strategies for upselling and cross-selling, helping you maximize your sales opportunities. This level of insight is vital for crafting bundled promotions and pinpointing products that can enhance upselling efforts through targeted advertising.
Custom Audience Creation for precision targeting
Xnurta AMC Hub’s Custom Audience Creation tool offers a no-code solution for brands to precisely target specific shopper groups on Amazon. This user-friendly tool allows you to segment audiences based on behaviors like keyword searches, past purchases, or spending patterns, all without the need for any coding expertise. Its 'auto-refresh' function is particularly useful as it automatically updates your audience lists with new shoppers who match your criteria, ensuring your target audience is always current.
Example scenario: Launch of novel eco-friendly kitchen gadget
Let’s consider the launch of a novel eco-friendly kitchen gadget on Amazon. Without any pre-existing data to rely on, we turn to Xnurta AMC Hub to guide our strategy, using similar ASINs to gauge performance and plan our approach.
Our first move is to target 'New to Brand' (NTB) audiences, creating awareness and broadening outreach. By leveraging AMC's Audience Label Model, we carefully select audience labels after analyzing other ASINs from the same brand that are similar to our eco-friendly kitchen gadget. This approach is vital for connecting with potential customers who have already shown interest in similar products, increasing the likelihood of capturing their attention.

Keeping track of shopper’s consideration period for similar products is also key. AMC Hub's Time to Conversion Model helps us identify the optimal retargeting lookback window, ensuring our retargeting efforts are optimally timed to reach shoppers during the consideration period.

Next, we engage with existing brand shoppers to maximize sales opportunities. The Cross Product Association Model allows us to understand shopper behavior patterns and how they associate with products similar in price and category. This insight enables us to create customized banners with compelling copy specifically designed to engage this audience group.

Budget allocation between Sponsored Ads (SA) and Demand Side Platform (DSP) is also a fundamental part of our strategy. The AMC Path to Conversion Model provides invaluable data here, guiding us in making informed decisions on where to allocate our budget for maximum impact.

As we move forward, we continue to refine our budget allocation between SA and DSP, constantly tailoring it based on the evolving performance metrics. Setting up DSP campaigns with high-performing audiences identified through similar ASIN results is our immediate focus. Once the new product has garnered enough traffic and the system has accumulated valuable data points for analysis, we can use AMC Hub’s Custom Audience Creation to establish detailed audience segments. These may include audiences like those who have added items to their cart, shoppers who have spent a certain amount of time or achieved a specified DPV (Detail Page View), and brand shoppers who made purchases totaling a specific dollar amount within a defined timeframe. With Xnurta AMC Hub, advertisers are not required to possess SQL or coding skills; they can effortlessly create detailed audiences through our no-code audience creation feature.

Conclusion
Xnurta AMC Hub significantly simplifies the process of extracting insights through its pre-built models saving time and resources to better target shoppers. Additionally, it also leverages AMC by allowing users to create custom audiences without having to write any SQL code. With features like the Audience Label Model for targeted marketing and the Path to Conversion Model for tracking customer journeys, it provides valuable insights for a well-informed product launch. Additionally, its capabilities in media planning, pricing strategy, and customer feedback analysis offer useful support for navigating the complexities of Amazon's marketplace.
For both new and experienced sellers, Xnurta AMC Hub provides an intuitive platform for strategic decision-making. To discover more about how Xnurta can assist in your business growth and to explore the full potential of AMC Hub for your product launches, please feel free to Contact us. We're here to help you navigate your journey to success on Amazon!







